Browsing Sessions
Navigate to Monitor > Replay in the dashboard. You’ll see:- Calendar view — Browse sessions by date, with activity counts per day
- Client view — See sessions grouped by machine/agent
- List view — Paginated list of all sessions with metadata

| Field | Description |
|---|---|
| Agent | Which machine ran the session |
| Started | When the session began |
| Duration | How long the session lasted |
| Turns | Number of conversation turns |
| Tool Calls | Number of tool invocations |

Session Detail Views
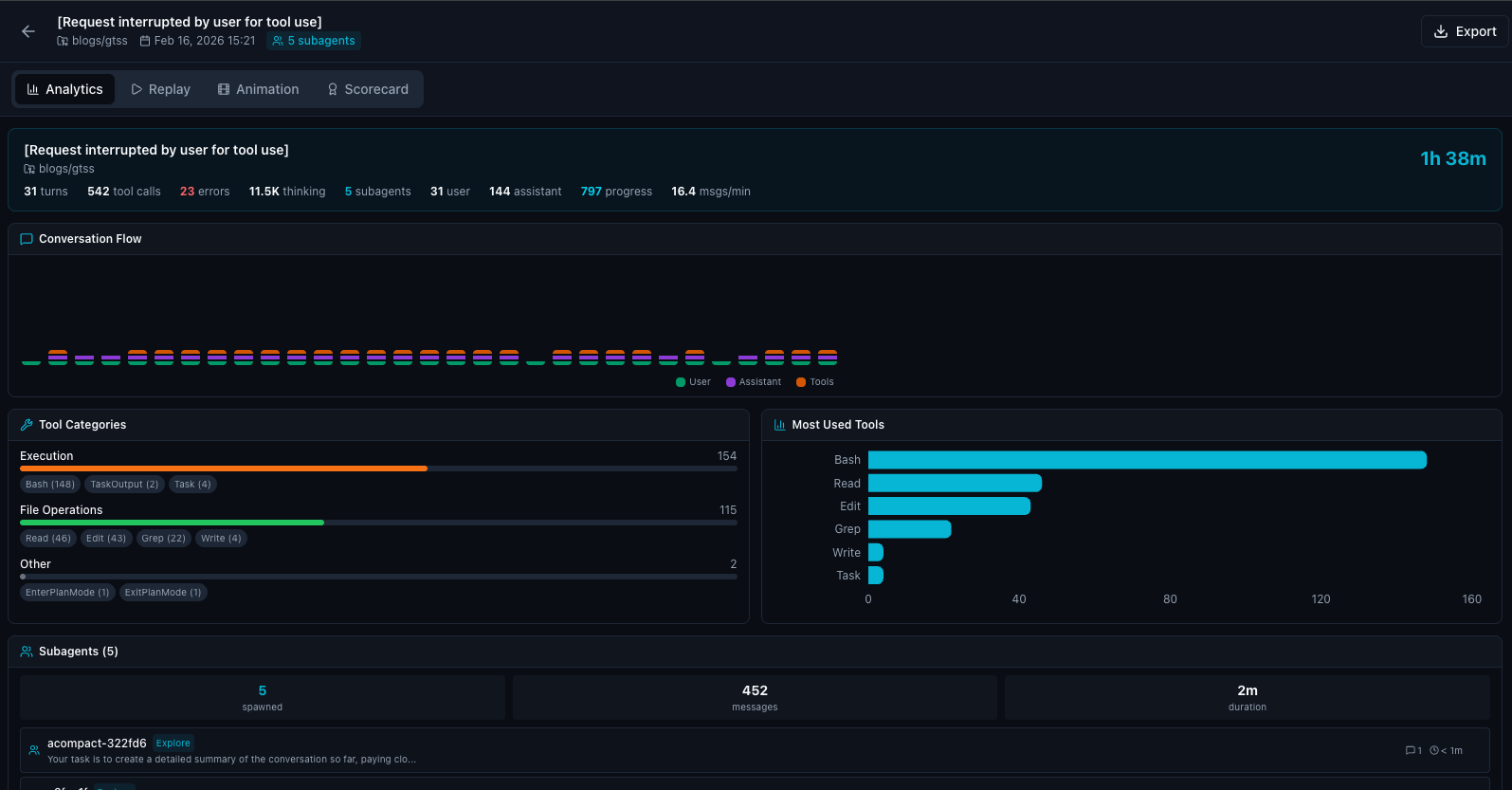
Click on any session to open it. Four views are available:Analytics
A summary of the session’s activity:- Total conversation turns
- Tool call breakdown by category (file reads, writes, bash commands, etc.)
- Error count
- Token usage (thinking + output)

Replay
A step-by-step timeline of every event in the session:- User messages — What the developer asked
- Assistant responses — What Claude said and planned
- Tool calls — Every file read, write, bash command, and search
- Tool results — The output of each tool call

Animation
An animated playback of the session that shows events appearing in real time. Controls include:- Play/Pause — Start and stop playback
- Speed — 0.5x, 1x, 2x, 4x, and 8x playback speed
- Scrub — Jump to any point in the session

Scorecard
Compliance and quality scoring for the session, evaluating factors like:- Were security rules followed?
- Were any risky operations attempted?
- Did the agent stay within policy boundaries?

Use Cases
Security Auditing
Review sessions where security rules were triggered to understand what happened and whether the response was appropriate.
Incident Response
After a security incident, replay the exact session to understand the chain of events.
Knowledge Sharing
Share effective sessions with your team as examples of good agent-assisted development.
Compliance
Demonstrate to auditors that AI agent activity is logged and reviewable.